SmartHub
NeuralEdgeâ„¢

Compliance & Audit

Produce compliance evidence in minutes, not weeks. Continuous posture scoring means you are always audit-ready. Autonomous agents automate evidence collection, maps controls, and orchestrates remediation, eliminating manual effort and last- minute scrambling.

Continuous posture scoring against IEC 62443, NERC CIP, CMMC, CRA and internal InfoSec frameworks

Continuously measure and track security posture across IoT and OT environments, aligned with global standards and internal frameworks. Interpret compliance gaps and prioritize actions to maintain continuous alignment without added complexity.

Auto-remediation of compliance drift — firmware updates, config corrections, certificate renewals

Detect and automatically remediate compliance drift across connected devices. Autonomous AI agents orchestrate corrective actions, triggering firmware updates, configuration fixes, and certificate renewals, to maintain security posture.

Audit-ready evidence packages: device inventory + firmware history + config baselines + change logs

Prepare for audits with comprehensive, ready-to-use evidence packages. Automate data aggregation and continuous compiling of audit artifacts, enabling teams to generate reports in minutes and stay audit-ready at all times.

EOL device flagging aligned to regulatory requirements with risk-tiered remediation timelines

Identify end-of-life devices and assess compliance risk in real time. Again, agentic ai technology flags critical exposures, recommends remediation priorities, and aligns actions with regulatory timelines, while also informing procurement decisions based on risk and lifecycle data.

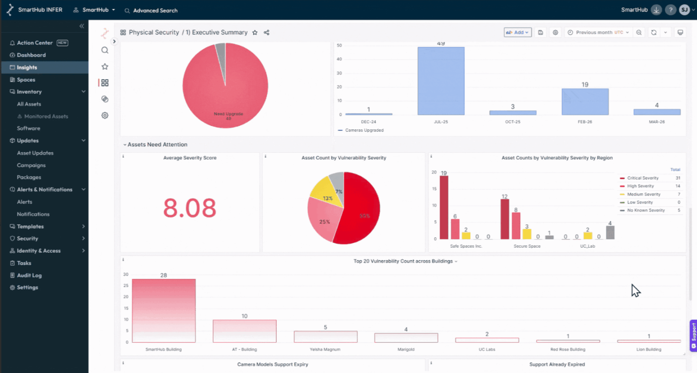
Compliance trend dashboards and executive reports for board-level governance visibility

Track compliance trends through intuitive dashboards and analytics. AI agents deliver automated executive summaries and email reports, providing clear visibility into posture, risks, and actions, supporting enterprise-wide governance and informed decision-making.

Ensure continuous compliance without the manual effort or last-minute audit rush.